mirror of
https://github.com/restic/rest-server.git
synced 2025-12-07 05:39:54 +00:00
| .. | ||
| dashboards | ||
| prometheus | ||
| datasource.png | ||
| demo-passwd | ||
| docker-compose.yml | ||
| grafana.ini | ||
| README.md | ||
| screenshot.png | ||
Rest Server Grafana Dashboard
This is a demo Docker Compose setup for Rest Server with Prometheus and Grafana.
Quickstart
Build rest-server in Docker:
cd ../..
make docker_build
cd -
Bring up the Docker Compose stack:
docker-compose build
docker-compose up -d
Check if everything is up and running:
docker-compose ps
Grafana will be running on http://localhost:8030/ with username "admin" and password "admin". The first time you access it you will be asked to setup a data source. Configure it like this (make sure you name it "prometheus", as this is hardcoded in the example dashboard):
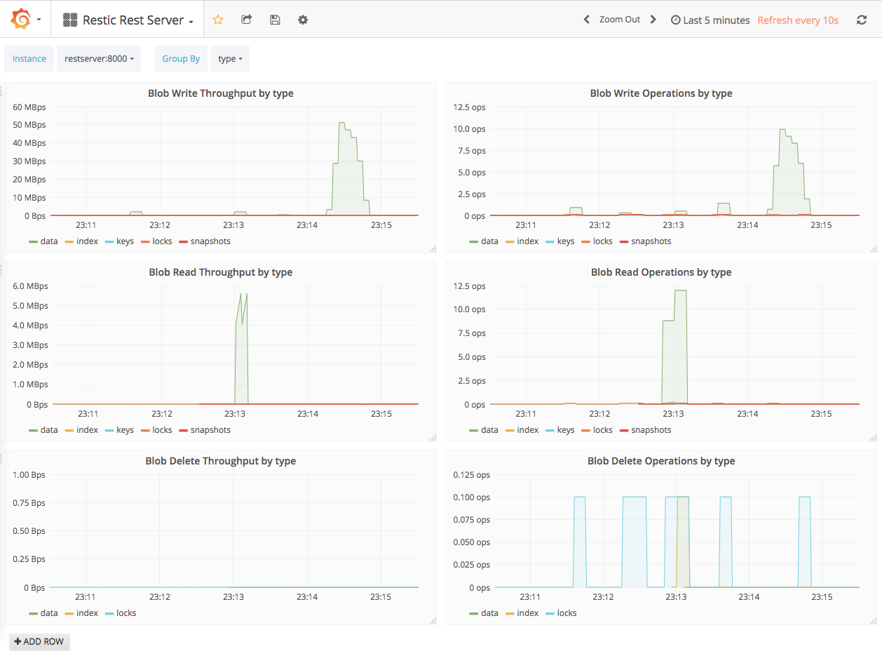
The Rest Server dashboard can be accessed on http://localhost:8030/dashboard/file/rest-server.json.
Prometheus can be accessed on http://localhost:8020/.
If you do a backup like this, some graphs should show up:
restic -r rest:http://127.0.0.1:8010/demo1 -p ./demo-passwd init
restic -r rest:http://127.0.0.1:8010/demo1 -p ./demo-passwd backup .

