mirror of
https://github.com/restic/rest-server.git
synced 2025-10-19 07:33:21 +00:00

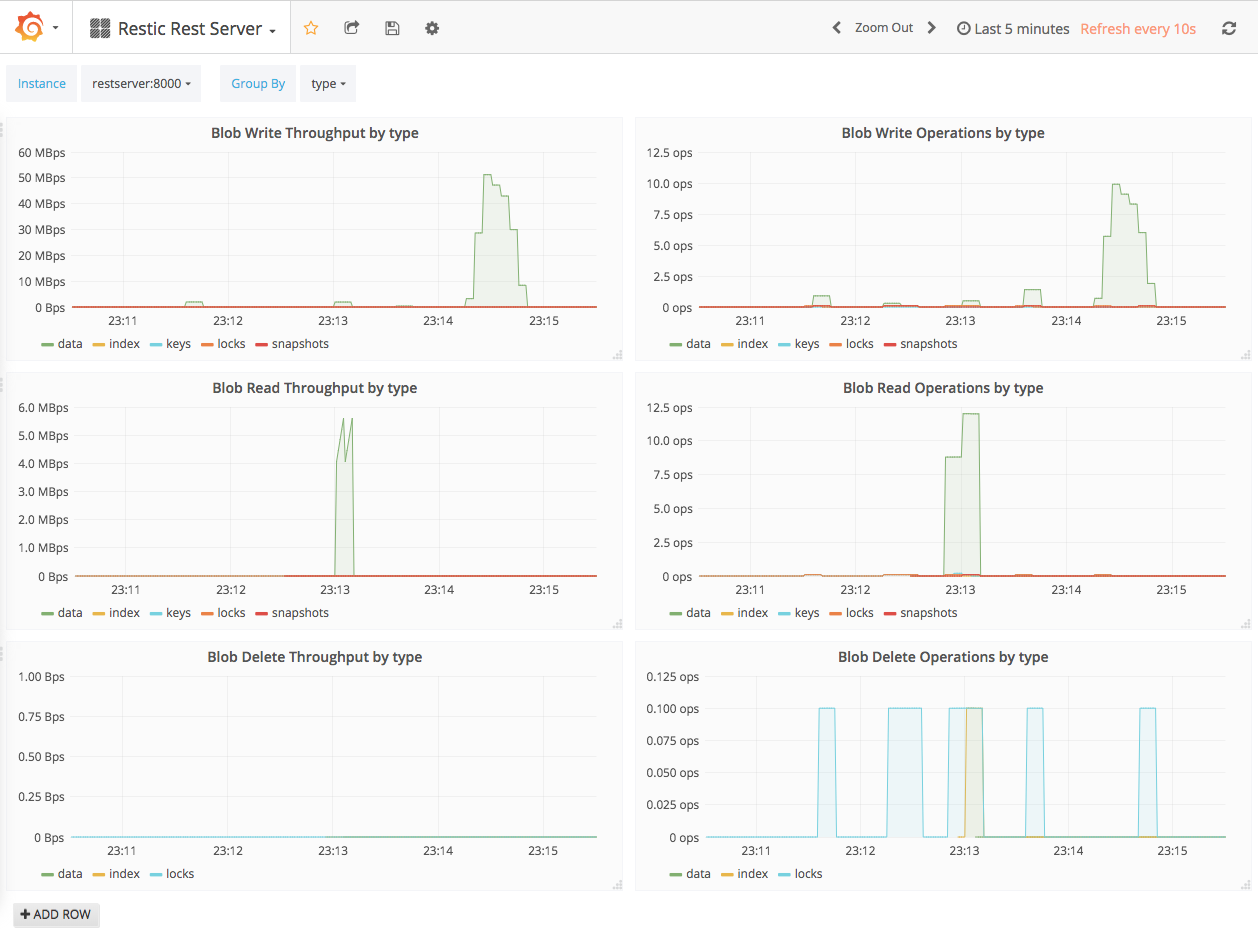
Add a full stack demo using Docker Compose that runs Rest Server, Prometheus and Grafana with a Rest Server dashboard.
170 KiB
1258x935px
170 KiB
1258x935px
